首页
Home
产教融合
Nav
解决方案
Nav
产品中心
Nav
技术支持
Nav
关于我们
Nav
江苏砺铸产教融合基地
米好安全人才创新中心
米好安全认证体系
教学系统
乾坤·全能星AI助手
竞赛系统
安全靶场
“金专业”建设方案
“金课程”建设方案
“金师资”建设方案
“金教材”建设方案
“金基地”建设方案
新双高建设解决方案
双优建设解决方案
五金建设解决方案
校企共建产业学院解决方案
校企合作解决方案
信息安全专业(群)建设解决方案
人工智能专业(群)建设解决方案
网络技术专业(群)建设解决方案
云计算专业(群)建设解决方案
专业(群)建设解决方案
云启安全训教平台
云启安全竞赛平台
云启安全靶场
云启·信息安全系列
云空工控安全移动实验箱
云空工业互联网实训平台
云空工业互联网演练靶场
云空·工控安全系列
云尚网络运维综合平台
云尚网络竞技仿真平台
云尚设备智能管维平台
云尚·网络运维系列
数字司法技术竞赛平台
数字司法鉴定训练平台
明镜·司法安全系列
乾坤·人工智能系列
云枢擎天汇聚交换机
云枢警天接入交换机28
云枢擎天接入交换机52P
云枢擎天负载均衡
云枢擎天IPS入侵防御系统
云枢擎天上网行为审计
云枢擎天下一代出口网关
米好·云枢擎天多业务边缘路由器
云枢擎天无线接入点
云枢擎天·智能硬件系列
云启训教平台
云启竞赛平台
敬请期待...
产品服务
培训赋能
竞赛支持
资料下载
友情链接
服务申请
公司简介
加入我们
新闻中心
联系我们
云空·工控安全移动实验箱
云空工控安全移动实验箱
【
MH-ICSBOX
】
Product Overview
产品概述
云空工控安全移动实验箱是米好信安针对工业网络安全教学的实验箱。集工控仿真环境、攻击渗透环境、安全防护环境为一体,由HMI、PLC、攻击平台、监测审计和工业防火墙组成,携带方便、部署简易、功能完善、性能稳定。
实验箱以工业网络安全为基础,配套精品课程,培训内容包含工业网络安全意识宣贯、工业网络安全政策解读和工业网络安全技术培训,将安全意识、理论教学和实践应用高度融合。
主要功能
Main Function
>
工控实验与场景仿真
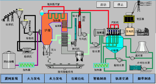
工控安全移动实验箱的工控仿真模块具备展示工业控制系统架构拓扑和特点,体现不同行业使用的工业控制系统、组态、编程、控制器等,尽量呈现工控网络组成环境的真实情况。能以典型的工业控制器、上位机HMI等仿真电力、能源、石油、化工、轨道交通、智能制造、水利等行业的工业场景。
>
攻
击渗透
演练
攻击渗透平台开发并部署在 Kali Linux 系统下,采用 B/S 架构,前后端不分离技术,前端页面采用 LayUI 组件,后端使用 Python 语言,web 采用 Flask 框架,数据保存使用系统搭建的 mariadb 数据库存储构建而成,功能完善、性能穩定并且可以很方便进行快速定制开发。
包含资产扫描、流量自定义 发送数据包、拒绝服务、指令攻击、中间人攻击、模块攻击库和恢复。可进行远程渗透、勒索病毒、指令攻击、Dos攻击和震网攻击。
>
安
全监测与
防护演训
工业互联网网络防火墙产品提供PLC控制器核心区防护,对APT网络攻击、异常行为和非法数据包等多种威胁进行分析和保护,能够抓取工控协议数据包,对发现的威胁进行告警和阻断。监测审计产品可提供网络监测和流量与协议审计,抓取工控协议数据包,并对数据包进行深入解析。
>
工控教学实训
编制了体系化的工控及工业互联网安全人才培养体系,可以通过理论与实验箱的结合完善专业人才的培养。其包含安全意识宣讲、安全政策解读、工业控制系统、攻击渗透测试、安全管理防护五大方面;拥有PPT、教案、教学视频等材料,可进行线上&线下授课。
>
工控攻防大赛
-已知业务系统攻防夺旗赛及渗透测试
合页式实验箱展开时,业务系统为已知,可以进行在已知业务系统情况下的攻防夺旗赛;
展页式在以正面面对参赛者时,可以清楚看到业务系统,可以进行已知业务系统下的攻防渗透及夺旗赛。
-未知业务系统攻防夺旗赛及渗透测试
合页式在未展开合页时可以进行工控系统的未知业务系统的攻防夺旗赛,展页式在背对参赛者时,只有网络接口,可以进行未知业务系统下的攻防渗透及夺旗赛。
产品价值
Product Value
-
典型可配置的工业控制环境
-
自带主流PLC、HMI构建成小型工业控制系统,通过开放性平台设计,具备展示工业控制系统架构拓扑和特点,又可完成自动化控制系统实验,满足对工业控制系统学习、实践需求。
-
丰富的工业物联网网络安全理论体系
-
移动实验箱融入工业控制知识体系及工控网络安全防护知识体系,为发现网络威胁隐患、网络审计分析、网络防护等提供了极高的理论和实践基础。
-
真实的工业网络安全攻击环境
-
以实际工控系统为攻防目标,配套PC端攻击程序和工控网络安全监测和防护产品,可进行工控网络攻击实验、工控网络攻击防护实验、工控网络监测和异常行为分析实验,学员可对工业控制网络安全进行学习、研究和实践。
-
完
善的工业网络安全监测与防护场景仿真方案
-
集成米好信安防火墙类保护产品、监测审计产品,具备展示和实践典型工业网络环境安全防护的能力。其中米好信安防火墙类保护产品提供PLC控制器核心区防护,对网络攻击、异常行为等多种威胁进行保护。
上一篇
云启·安全靶场
下一篇
喜报|米好信安入选斯元商业咨询「中国网安•短名单精选」
文章分类:
产品
云空